
工信部推薦節能服務公司
國家發改委、財政部備案節能服務公司
節能服務公司綜合能力“AAAA”級企業
湖南省專精特新中小企業

我們負責技術、服務,您來見證節能效果
我們負責資金、設備,您來分享節能效益
合同能源管理 — 您出項目我來投資,節能增效共贏未來

擁有享受國務院特殊津貼專家領銜的國內一流技術團隊
擁有流體節能的發明專利、軟件著作權等多項自主知識產權
“5S”流體輸送系統高效節能技術列入湖南省節能技術推薦目錄

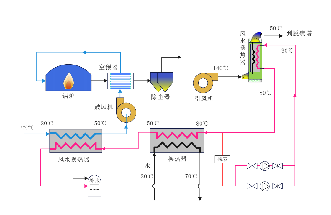
“5S”節能技術已在鋼鐵,化工,電力,市政水務行業得到廣泛應用
應用“5S”節能技術實施的改造項目最高節電率達到66%以上
已完成項目達到年節電量50000萬Kwh,年節標煤16.5萬噸以上

長沙瑞澤能源科技股份有限公司成立于2011年7月,是一家致力于為用能單位提供整體節能降碳的專業化節能服務公司,集節能咨詢、節能診斷、節能項目設計、節能項目投資、實施、運維為一體的國家高新技術企業,2017年在新三板上市(股票代碼871271)。公司是國家發改委、財政部備案的節能服務公司,工信部推薦的節能服務公司,節能服務公司綜合能力評價“AAAA”級企業,長沙高新區瞪羚企業,湖南省“專精特新”中小企業...